Line Bot MVP
有溫度的 AI 協作時光機
🎁 不再被訊息淹沒,這是送給團隊最好的聖誕禮物。
一個懂你、幫你、相知相惜、讓你早點回家過節的好幫手。
🎅 Podcast:下課!十分鐘的AI - 聖誕特輯(?)
點擊播放,聽聽開發背後的故事緣起:科技不該冷冰冰
「科技不該是冷冰冰的小黑窗,而是幫大家省下時間、早點回家的溫柔力量。」
這是我用 Google Antigravity 進行 AI Vibe Coding,從無到有打造出來的 Line 群組管理系統。
目的是想解決所有被 Line 群訊息淹沒的人們,最頭痛的問題:無盡的訊息海洋、沒頂的管理壓力。
1. 一站式管理系統 : 把雜亂的 LINE 訊息變成有價值的資訊
只要有用 LINE 的人就知道,在群組地獄裡翻找歷史紀錄有多痛苦。 這個像時光機一樣的 AI 管理後台,包含許多快速高效的輔助功能,成為你的貼心小幫手。
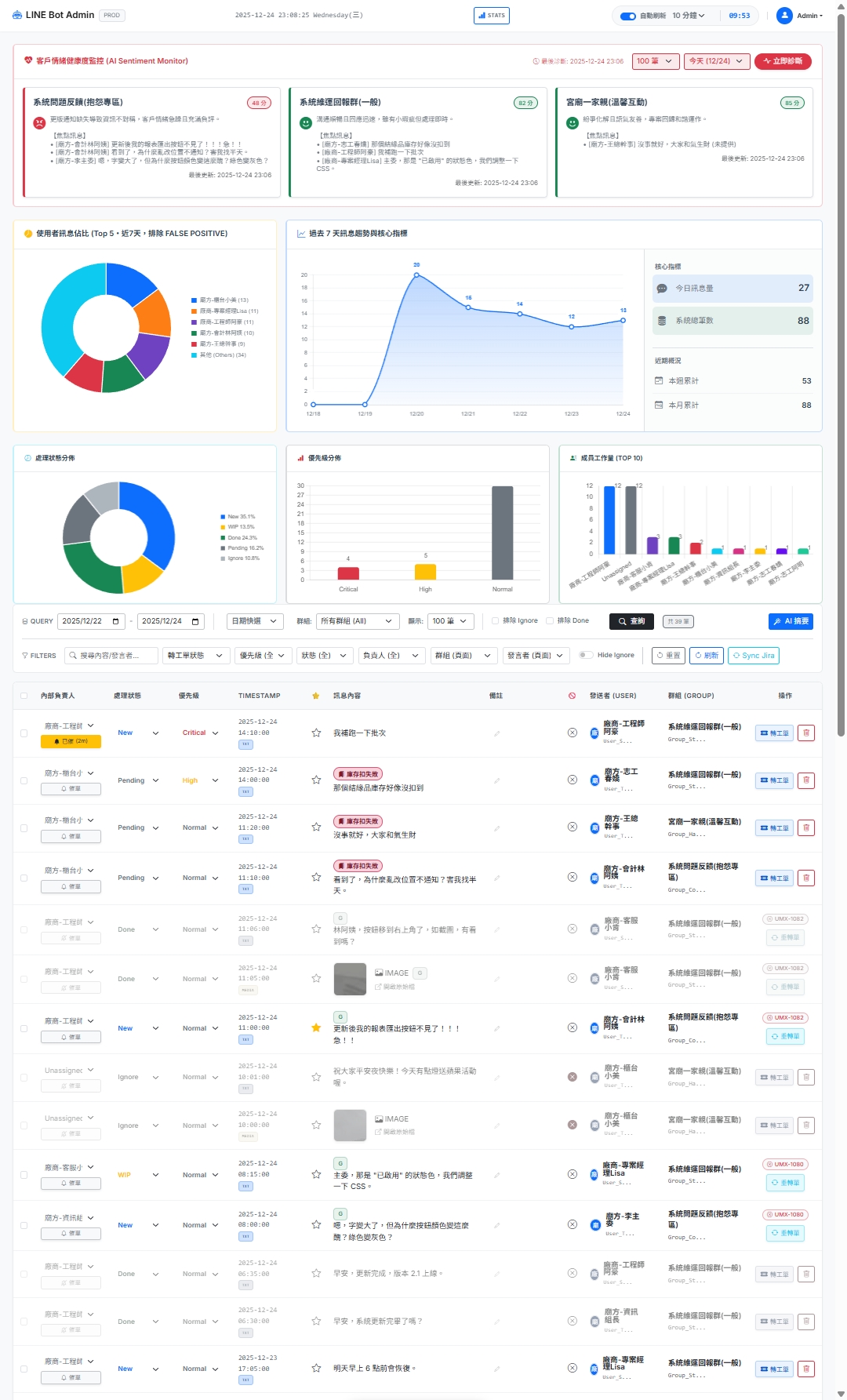
📊 戰情儀表板
一目了然的群組健康度分析,情緒溫度計與活躍度趨勢圖,讓管理者秒懂現況。
☁️ 永久備份
解救 LINE 檔案過期魔咒!文字、圖片、影片自動備份至雲端,隨時可查。
🔐 檔案保護
嚴格的權限控管與 60 秒動態簽章 URL,確保企業敏感資料不外洩。
🖍️ 關鍵字高亮
自動偵測並高亮顯示重要關鍵字,讓重要的訊息在茫茫大海中浮現。
🔄 Jira 同步
LINE 上直接查看關聯工單的詳細資訊(狀態、負責人),減少視窗切換。
🔍 極致搜尋
300ms 防抖搜尋、多維度篩選器(日期、群組、發送者),找對話不再是大海撈針。
👤 暱稱管理
顯示真實姓名支援行內編輯,亦可標記「排除統計」過濾內部同仁。
🚫 快速忽略
一鍵標記 Ignore,自動清除負責人與重置優先級,減少「收到、OK」等雜訊干擾。
2. 架起一線與團隊間的溝通橋梁
使用者拼命回報問題,PM 辛苦整理開單,RD 辛苦修 Bug,為什麼還是覺得資訊有落差,掉棒掉到天上? 這個系統將 LINE (溝通) 和 Jira (執行) 無縫串聯,AI 生成草稿後可人工審核編輯,確保內容精確再送出。
殺手鐧:AI 自動生成工單 + 1:1 推播
這不只是省下複製貼上的時間,更幫你省下「組織語言」的力氣。 勾選多則對話與圖片,AI 自動讀懂上下文,瞬間生成一張結構完整、邏輯清晰的 Jira 工單。建立成功後還能一鍵 Push Line 訊息給負責人 (1:1),確保任務即時通知到位!
📝 Inline 微派工
列表直接指派負責人與切換狀態 (New/WIP/Done),立即派工,效率加倍。
🏷️ 快速打備註
直接在列表上新增備註 (Enter 儲存),快速記錄處理脈絡或待辦事項。
⭐ 快速標重點與忽略
一鍵星號標記重要訊息,或一鍵 Ignore 排除雜訊,保持條理分明。
🤖 一鍵 AI 生成工單
勾選對話與圖片,AI 自動生成結構化工單 (標題、描述、附件),省去手動整理的痛苦。
🛒 購物車式事件併單
將分散的對話先「加入購物車」,再一次打包成一個完整事件,解決碎片化溝通問題。
🧘 AI 溫暖催單助手
進度卡住不好意思催?AI 幫你寫出禮貌又不失專業的催單訊息,維護團隊和氣。
📲 Line Push 奪命連環催
支援從後台一鍵推送 Line 訊息給負責人 (1:1),確保任務通知絕對到位。
🧪 自動化測試 (Auto-Test)
50+ 個自動化測試案例守護系統品質,每次部署都安心。
3. 你的 AI 守護者
支援 Azure OpenAI / Gemini / OpenAI 三大引擎
切換,滿足企業資安與成本需求。
整套系統涵蓋 54 個自動化測試案例,確保每次更新都穩定可靠。
🚀 AI 功能單一入口
整合五大 AI 模式的總控台,直覺選擇日期、群組與模型,即刻開始分析。
🌡️ 群組情緒監控
AI 自動為對話打分數,偵測憤怒或焦慮語氣,主動預警潛在公關危機。
🕵️ 智慧議題偵測
主動掃描對話中的 Bug 回報或建議,列出待辦清單,確保重要需求不被遺忘。
🚑 智慧問題檢傷
自動判斷問題嚴重性與優先級,將緊急問題置頂,協助團隊合理分配資源。
❓ 智慧群組 FAQ 生成
將零散對話自動轉化為結構化 Q&A 知識庫,讓經驗得以傳承與累積。
🔍 RAG 雙模搜尋
提供「純語意搜尋」與「AI 統整回答」雙模式,滿足快速查找與深度解答的需求。
📚 沉浸式 FAQ 閱覽
全螢幕閱讀體驗,支援關鍵字高亮、圖片 AI 辨識搜索,讓知識查找更直覺。
🔄 跨群組 AI 去重
自動偵測跨群組的重複語意訊息,一鍵標記已處理,大幅減少資訊雜訊。
📝 智慧戰情通報
自動整理未完成工作,依緊急程度分組,並標記超時警示,協助 PM 掌握全局。
🔧 外部 Prompt 管理
System Prompt 採 Markdown 檔案管理,支援熱更新,無需重新部署即可調整 AI 行為。
🎄 給夥伴的話
這個 MVP 的初衷,是希望透過技術,把繁瑣的群組管理與行政雜事交給 AI。 這就是我用 AI Vibe Coding 想要傳達的價值:
務實、高效、以人為本
🎅 只要你敢想,AI 就能帶你飛。